

在开始安装中央空调水系统设备之前,我们需要做好以下准备工作:
了解设计图纸:仔细阅读设计图纸,了解水系统设备的布局、规格和型号。
准备工具和材料:根据设计图纸,准备相应的工具和材料,如扳手、螺丝刀、水管、阀门、过滤器等。
检查设备:确保所有设备完好无损,符合设计要求。
安全措施:在安装过程中,注意安全,佩戴好安全帽、手套等防护用品。

中央空调水系统设备的安装主要包括以下步骤:
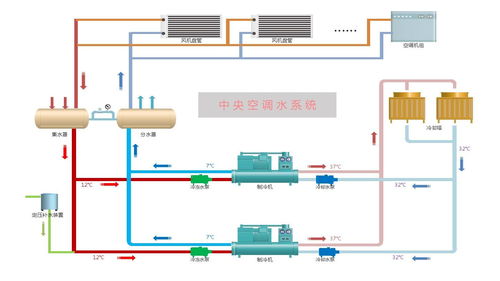
设备连接:将水系统设备(如水泵、水箱、阀门等)按照设计图纸的要求进行连接。连接时,注意接口的密封性,防止漏水。
管道布置:根据设计图纸,布置管道,确保管道的走向合理、美观。在布置管道时,注意管道的坡度,以便于排水。
安装阀门:在管道上安装阀门,如截止阀、球阀等,以便于调节水流和维修。
安装过滤器:在管道上安装过滤器,防止杂质进入系统,影响设备运行。
安装水泵:将水泵安装在合适的位置,确保水泵的进出水管连接正确。
安装水箱:将水箱安装在合适的位置,确保水箱的进出水管连接正确。
系统冲洗:在设备安装完成后,对系统进行冲洗,清除管道内的杂质。
系统调试:对系统进行调试,确保设备运行正常。

在安装中央空调水系统设备时,需要注意以下事项:
确保设备安装位置符合设计要求,避免影响设备运行。
在连接管道时,注意管道的密封性,防止漏水。
在布置管道时,注意管道的坡度,以便于排水。
在安装阀门和过滤器时,确保其规格和型号符合设计要求。
在系统冲洗和调试过程中,注意观察设备运行情况,发现问题及时解决。

系统调试是确保中央空调水系统设备正常运行的关键环节。以下是系统调试和后期维护的要点:
系统调试:在设备安装完成后,对系统进行调试,确保设备运行正常。调试过程中,注意观察设备运行参数,如压力、流量、温度等,确保其符合设计要求。
后期维护:定期对系统进行检查和维护,确保设备正常运行。维护内容包括清洗过滤器、检查管道、更换损坏的部件等。
中央空调水系统设备的安装是一项技术性较强的工作,需要严格按照设计图纸和操作规范进行。本文详细介绍了中央空调水系统设备的安装过程,包括准备工作、安装步骤、注意事项、系统调试和后期维护等方面。希望本文能对您在安装中央空调水系统设备时提供帮助。