

在蚌埠安装中央空调系统之前,首先需要根据家庭或企业的具体需求选择合适的系统。目前市场上常见的中央空调系统主要有以下几种:
多联机中央空调系统:适用于中小型家庭或办公室,安装方便,运行稳定。
风管式中央空调系统:适用于大面积的办公场所或商业空间,制冷量大,舒适度高。
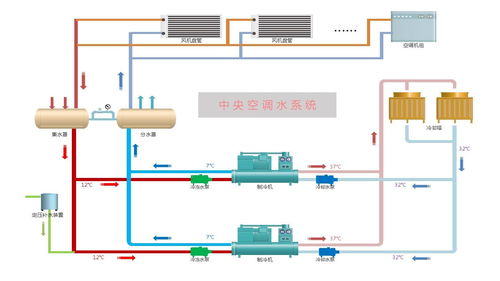
水系统中央空调系统:适用于对节能有较高要求的场所,运行成本低,使用寿命长。

中央空调系统的安装需要专业的设计,以确保系统的合理布局和高效运行。在蚌埠,专业的空调安装公司会根据用户的实际需求,进行详细的现场勘查,设计出符合用户需求的中央空调系统方案。
设计过程中,需要考虑以下因素:
空间布局:根据房间大小、形状等因素,合理规划空调出风口和回风口的位置。
负荷计算:根据房间面积、朝向、保温性能等因素,计算空调系统的制冷量。
能源消耗:选择节能环保的空调设备,降低能源消耗。

中央空调系统的安装是一项技术性较强的工作,需要严格按照施工规范进行。在蚌埠,专业的安装团队会遵循以下步骤进行施工:
设备进场:核对设备型号、数量,确保无误。
管道铺设:按照设计图纸,合理布置管道,确保管道畅通无阻。
设备安装:将空调主机、室内机、室外机等设备安装到位。
调试运行:对系统进行调试,确保制冷、制热效果达到预期。

中央空调系统安装完成后,后期维护同样重要。在蚌埠,用户可以采取以下措施保障系统的稳定运行:
定期清洗:定期清洗空调滤网、蒸发器等部件,保持系统清洁。
检查管道:定期检查管道是否有泄漏、堵塞等问题,及时处理。
专业保养:请专业人员进行定期保养,确保系统运行顺畅。
在蚌埠,安装中央空调系统已经成为提升家居和办公环境舒适度的重要途径。通过选择合适的系统、专业设计、严格施工和后期维护,可以确保中央空调系统的高效、稳定运行,为用户带来舒适的居住和工作体验。